Starting Price
$6.50 per month

We360.ai is a powerful tool for organizations looking to improve employee productivity and engagement. With its wide range of features and proven track record, it is an essential tool for modern businesses looking to stay competitive in today's fast-paced and ever-changing market.
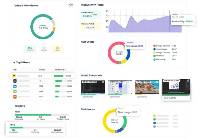
We360.ai's reporting feature enables organizations to easily access and understand important data about employee productivity, attendance, and engagement. With over 100 reports available in the form of user-friendly graphs, charts, and stats, managers can quickly analyze data and make informed decisions based on the insights provided. This feature helps to eliminate the need for complicated, time-consuming reporting processes that can be a burden for teams. With a comprehensive overview from reports enables data-driven decisions that can lead to improved productivity, reduced costs, and better overall performance.
We360.ai's Real-time Analytics feature is a powerful tool that enables businesses to monitor and analyze employee productivity in real-time. With this feature, managers can gain a live view of their employees' screens, including the current application being used, total duration of usage, and active status. This provides a unique perspective that simplifies visualization and takes real-time tracking to the next level.
We360.ai's project task management feature is a robust tool that helps businesses manage projects effectively. With this feature, users can create tasks, assign them to team members, prioritize them, and track progress using the dashboard and reports. This feature enables teams to work more efficiently by providing a centralized location to manage tasks.
We360.ai's Automated Attendance feature is a simple and contactless solution for businesses to track attendance. This feature eliminates the need for expensive biometric or smart card systems and provides a safe and efficient way for employees to mark their attendance. Overall, this feature streamlines the attendance tracking process and eliminates the need for manual entry or expensive solutions. With the Automated Attendance feature of We360.ai, businesses can save time and money while ensuring efficient attendance tracking system.
| Free | Starter | Pro | |||||||
|---|---|---|---|---|---|---|---|---|---|
| ₹00 per month | ₹299.00 per month | ₹399.00 per month | |||||||
Upto 3 Seats Dashboard Track and monitor user activity efficiently. Activity Screenshot Settings Data Retention (3 weeks) Capture Frequency live (30 minutes) |
|
| |||||||
| Get Started | |||||||||
Udela
OUTSTANDING
Excellent Service Provider
05 Mar 2025
Best suited for Business Growth, providing great customer service and committed support.
Reply as brand